Реле Напряжения Генератора на Круз Шевроле 18 – Схема проводки
Запчасти Chevrolet Cruze
Аккуратно поддев статор отверткой, разъедините статор и заднюю крышку. Выпрессуйте вал ротора из подшипника задней крышки Осмотрите заднюю крышку.
Если при вращении подшипника чувствуется люфт между кольцами, перекат или заклинивание тел качения, повреждены защитные кольца или есть появились потеки смазки, замените подшипник. Если обнаружены трещины в крышке, особенно в местах крепления генератора, необходимо заменить крышку новой.
Профессиональный ремонт и замена подшипника генератора Шевроле Круз (Chevrolet Cruze)
Различия в основном заключается в размерах деталей, способе их крепления и заложенном производителем ресурсе. Генератор на автомобиле Chevrolet Подшипники на генератор шевроле круз довольно надежен. Его ремонт обычно требуется не раньше, чем через 70 тысяч км пробега.
А если не перетягивать ремень и не перегревать его, то срок службы механической части этого агрегата легко переваливает за тысяч км. Рассмотрим основные неисправности генератора автомобиля Шевроле Круз. Разрушение подшипников.
Замена подшипников генератора Cruze — самая востребованная ремонтная процедура. Именно подшипники наиболее уязвимы в этом агрегате. В нем есть два подшипника качения: Разрушение подшипников часто приводит к заклиниванию приводного шкива.
И все навесное оборудование, получающее энергию от поликлинового ремня, отказывает. Также это не только неприятная поломка, но подшипники на генератор шевроле круз опасная. Известны случаи, когда ремень, трущийся о заклинивший шкив, создавал открытое пламя.
Замасленный моторный отсек может легко вспыхнуть в этом случае. Отказ диодного моста.
Диодный мост предназначен для преобразования переменного тока в пульсирующий. Состоит из набора диодов, соединенных в цепь особым образом.
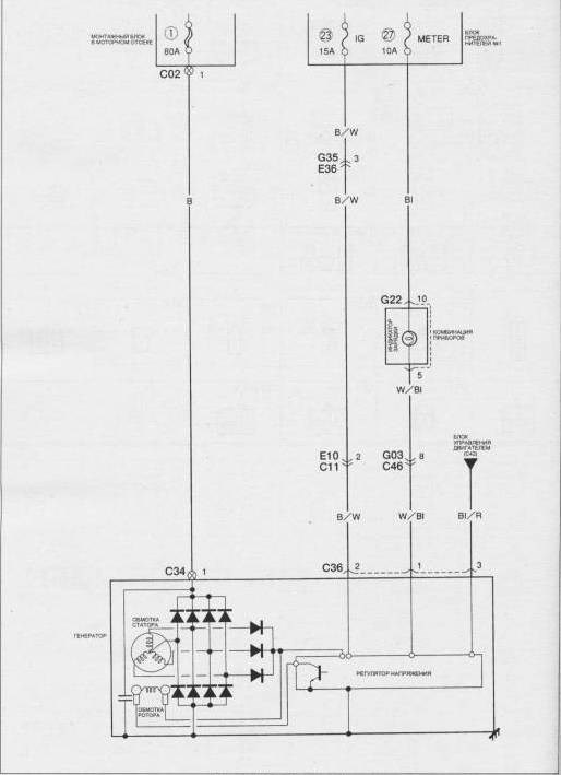
Основным источником электрической энергии для бортовых систем Шевроле Круз служит трехфазный генератор, оснащенный выпрямительным блоком и электронным устройством регулировки напряжения. Вал генератора вращается поликлиновым ремнем с автоматическим натяжителем.
Функционирование генератора отслеживается модулем управления двигателем (ECM), который в зависимости от режима работы и количества активных энергопотребителей варьирует напряжение бортовой сети в пределах от 12 до 15 вольт.
- обрыв или короткое замыкание электропроводки между замком зажигания и генератором;
- недостаточное натяжение ремня привода вспомогательных механизмов;
- износ щеток генератора;
- перегорание обмотки возбуждения генератора;
- неисправность регулятора напряжения или выпрямительного блока;
- плохой контакт реле, разъемов или соединения корпуса генератора с «массой».

Инструкция замены ремня и генератора Chevrolet Cruze
- Вороток под торцевую насадку 3/4″
- Насадка на вороток 8 мм
- Насадка на вороток 13 мм
- Насадка на вороток E-14
- Насадка на вороток E-18
- Насадка на вороток двенадцатигранная 19 мм
- Отвертка плоская средняя / монтажная лопатка
- Сверло (5.5 мм)
- Лак
Как делается замена ремня и генератора Chevrolet Cruze Бывают случаи, когда после замены определенного элемента поломка не решается. Даже после полного обслуживания предполагаемого места дисфункции остается неисправность. В таком случае производитель рекомендует обратить внимание на само посадочное место.
Что указывает на неисправный ремень
Для многих автомобилистов, включая владельцев Chevrolet Cruze, такой признак как свист ремня генератора является единственным поводом обратить внимание на текущее состояние этого элемента.
На деле свист может исходить не только от генераторного ремня. Поэтому ориентироваться исключительно на этот признак не стоит.

Свист или гул является звуковым сигналом к тому, что под капотом явно происходит что-то не то, не соответствующее нормальному режиму работы автомобиля Chevrolet Cruze.
Услышав свист, поднимите капот и проверьте текущее состояние приводного ремня генератора. Обычно он выдаёт своё печальное состояние следующими признаками:
- ремень сильно растянут, что видно визуально;
- элемент не натянут должным образом, провисает;
- толщина неравномерная по всей длине приводного ремня;
- на краях иногда образуется бахрома, что говорит об износе; ;
- после длительной поездки аккумулятор оказывается разряженным, либо заряженным частично;
- на поверхности детали имеются явные признаки износа в виде трещин, расслоений и пр.
Обрыв ремня, особенно в дороге, когда поблизости нет автосервисов, приведёт к крайне неприятным последствиям. А потому состояние ремня, как и самого генератора, необходимо проверять перед запланированными поездками.
В профилактических целях оценку состояния компонентов рекомендуется проводить раз в 2-3 недели, а также перед поездками на большие расстояния.
Заметив хотя бы один из признаков растянутого, либо изношенного ремня, это весомый повод проверить его более тщательно, попробовать натянуть, либо заменить.
Chevrolet Cruze с 2009, как читать схемы инструкция онлайн
- подготовить монтажную лопатку или большую плоскую отвёртку с мощным стержнем;
- отжать инструментом насос гидроусилителя от двигателя;
- оттягивать до момента, пока отверстия под верхний болт крепления насоса не совместятся;
- закрутить и затянуть верхний и нижний болт крепления насоса.
Электросхемы Chevrolet Cruze c 2008 Однако в топовых сборках здесь все же находится три важных реле, о которых необходимо знать.
Как проверить ошибки на шевроле круз
Категория: Ремонтные работы своими руками
Характеристики автомобиля: Габариты авто следующие, длина — 3625, ширина — 1100, высота — 1319 мм. Колесная база составляет 2986 мм. Дорожный просвет 116 мм. Автомобиль оснащается гибридным силовым агрегатом.
2—цилиндровый двигатель оборудован системой обеспечивающей выходную мощность мотора. На каждый цилиндр приходится по 4 клапана. Диаметр одного цилиндра составляет 75 мм, ход поршня – 70 мм. Коленвал двигателя и разгоняется до 1000 оборотов в минуту.
Максимальный крутящий момент удерживается вплоть до 4000 оборотов в минуту.
Рассуждение автовладельца по имени Осман:Все зависит от способа и умения водить авто- на рывке не каждый догонит(коробка автомат-мех) чуствуйте авто.
Смех в теме: Везет прапорщик тачку с навозом по территории части.

| № по порядку | За что отвечает | Мощность, A |
| 1 | Приборная панель | 100 |
| 2 | Приборная панель | 100 |
| 3 | Привод электроусилителя руля | 80 |
| 4 | Не задействован | — |
| 5 | Дополнительная батарея плавких предохранителей | 250 |
| 6 | Двигатель стартера | 250/500 |
Генератор на Chevrolet Cruze: как снять, замена — автомобильный портал
- Средняя скорость вращения вентилятора, системы принудительного охлаждения двигателя.
- Регулировка частоты вращения вентилятора принудительного охлаждения.
- Средняя скорость вращения вентилятора, системы принудительного охлаждения двигателя.
Генератор на шевроле круз — как снять, замена Читайте также: Обзор датчиков движения для автомобильных и бытовых сигнализаций: особенности, назначение и ТОП 7 устройств
Электросхемы Chevrolet Cruze
Рассмотрены схемы электрооборудования для автомобилей chevrolet cruze 2008, 2009, 2010, 2011, 2012, 2013, 2014, 2015 года выпуска.
Для увеличения электросхем нажмите на изображении схемы.
Обозначения к электрическим схемам вы найдете в конце страницы.
Антиблокировочная система тормозов (ABS)

Замок зажигания (без центральной блокировки замков дверей)
. Дополнительный обогреватель системы отопления
Замок зажигания (с центральной блокировкой замков дверей)
Датчики абсолютного давления и температуры охлаждающей жидкости
Датчики температуры в салоне и освещения
Прикуриватель и розетка для подключения дополнительного оборудования
Chevrolet Cruze с 2009, как читать схемы инструкция онлайн
Как проверить ошибки на шевроле круз

Блок с предохранителями в салоне
Оплата через PayPal Если у Вас банковская карта в валюте, которая отличается от доллара, то списание денег с карты произойдет по курсу Центрального банка Вашей страны на момент совершения покупки.
Диагностика электрической части устройства
Для проверки работоспособности элементов генератора, необходимо замерить сопротивление мультиметром.
Основным источником электрической энергии для бортовых систем Шевроле Круз служит трехфазный генератор, оснащенный выпрямительным блоком и электронным устройством регулировки напряжения. Вал генератора вращается поликлиновым ремнем с автоматическим натяжителем.
Функционирование генератора отслеживается модулем управления двигателем (ECM), который в зависимости от режима работы и количества активных энергопотребителей варьирует напряжение бортовой сети в пределах от 12 до 15 вольт.
Активация генератора контролируется индикатором разряда аккумулятора на приборной панели автомобиля. При включении зажигания загорается контрольный индикатор, а после запуска мотора сигнальная лампа гаснет. Свечение индикатора АКБ на заведенной машине свидетельствует о неисправности. Чаще всего причинами поломки могут быть:
- обрыв или короткое замыкание электропроводки между замком зажигания и генератором,
- недостаточное натяжение ремня привода вспомогательных механизмов,
- износ щеток генератора,
- перегорание обмотки возбуждения генератора,
- неисправность регулятора напряжения или выпрямительного блока,
- плохой контакт реле, разъемов или соединения корпуса генератора с «массой».

Оригинальные узлы и аналоги
Что указывает на неисправный ремень

Диагностика электрической части устройства
- на гайку крепления шкива надевается высокая головка на «24»;
- сверху нее в торец вала вставляется шестигранник на «8»;
- удерживая шестигранником вал генератора, головка проворачивается раздвижными пассатижами или другим аналогичным инструментом;
- после того как гайка откручена, снимаются шкив генератора и дистанционная втулка.
Управление двигателем 3. Открутите четыре болта защиты картера двигателя (болты показаны стрелками) и снимите защиту.
Возможные неисправности генератора
Иногда приходится позаботиться о снятии генератора на Шевроле Круз или выполнить процедуры по замене щеток на том же генераторе, что и Шевроле Круз.
Генератор — это устройство, которое заряжает аккумулятор для последующих запусков двигателя, а также обеспечивает питание всей электрической системы автомобиля при работающем двигателе.
У него могут быть различные неисправности и неисправности. Некоторые можно устранить. В других ситуациях помогает только замена генератора на новую деталь, подходящую для Шевроле Круз.
Прежде чем приступить к замене подшипников генератора на Шевроле Круз или попытаться решить другие проблемы, разберемся с основными и наиболее частыми неисправностями.
Есть несколько симптомов, на которые следует обратить внимание:
После устранения причин и источников проблем можно будет выполнить ремонт и восстановление.

Проблемы при оплате банковскими картами
- пояс сильно растянут, что визуально видно;
- элемент не растягивается правильно, опускается;
- толщина не однородна по всей длине приводного ремня;
- по краям иногда образуется челка, что говорит об износе;
- генератор не вырабатывает достаточно электроэнергии;
- после долгой поездки аккумулятор разряжен или частично заряжен;
- на поверхности детали наблюдаются явные признаки износа в виде трещин, расслоения и т д.
Что указывает на неисправный ремень После чего PayPal предложит вам выбрать Вашу страну и указать данные кредитной карты.
Напряжение в цепи должно отсутствовать. Подергайте проводку, наблюдая за лампой-пробником.
Аналогичная проверка может быть проведена для каждого из компонентов электрической цепи путем включения соответствующих выключателей. Другой провод лампы подключите к проверяемому жгуту проводов или контакту разъема. Проверка на отсутствие обрыва проводится для обнаружения обрывов электрической цепи.
После отключения питания контура проверьте его с помощью лампы-пробника с автономным источником питания. Подключите провода пробника к обоим концам цепи.
Если контрольная лампа загорается, обрыва в цепи нет. Если лампа не загорается, то это свидетельствует о наличии в цепи обрыва.
Ремонт модуля зажигания,ШЕВРОЛЕ КРУЗ,ДВС Z18XER
Резкое подергивание корпуса колодки жгута проводов на датчике или самого жгута проводов во многих случаях приводит к восстановлению контакта. Не забывайте об этом при попытках локализации причины отказа цепи, подозреваемой в наличии обрыва.
Нестабильно возникающие отказы могут быть следствием окисления клемм или нарушения качества контактов.
Диагностика неисправностей электрических цепей не представляет собой трудную задачу при условии четкого представления того, что электрический ток поступает ко всем потребителям лампа, электромотор и т. Их массовый вывод соединить с блоком двигателя. Входной разъем к катушкам зажигания должен быть подключен.
На свечах всех исправных катушек зажигания должна проскакивать искра. Если на какой-либо свече искра будет отсутствовать, соответствующая катушка неисправна.
Сейчас на сайте
Возможность ремонта катушки зажигания Шевроле Круз Так как цена блока катушек зажигания большая, в некоторых более простых случаях неисправностей возможно проведение ремонта. В первую очередь необходимо демонтировать блок катушек, как показано на рисунке: Далее приступают к внешнему осмотру катушек зажигания.
Для полного осмотра требуется снять наконечники. Подключите один из проводов тестера электрических цепей к отрицательной клемме аккумуляторной батареи либо обеспечьте хороший контакт с кузовом автомобиля.
В большинстве случаев причина отказа заключается в ослаблении контактных разъемов и повреждении самих контактов окисление.
Проверка на отсутствие обрыва проводится для обнаружения обрывов электрической цепи автомобилей Chevrolet Cruze.
После отключения питания контура проверьте его с помощью лампы-пробника с автономным источником питания. Подключите провода пробника к обоим концам цепи. Если контрольная лампа загорается, обрыва в цепи нет. Если лампа не загорается, то это свидетельствует о наличии в цепи обрыва.

Схемы автомобилей
- датчики коленвала и распредвала;
- датчики температуры;
- датчик массового расхода воздуха;
- датчик положения дроссельной заслонки;
- лямбда-зонд.
Замена ролика Проверьте, как в настоящий момент стоит изношенный ремень генератора на Chevrolet Cruze, запомните расположение. В аналогичном положении устанавливается новый приводной ремень.
